SQL Server Events

Events analysis

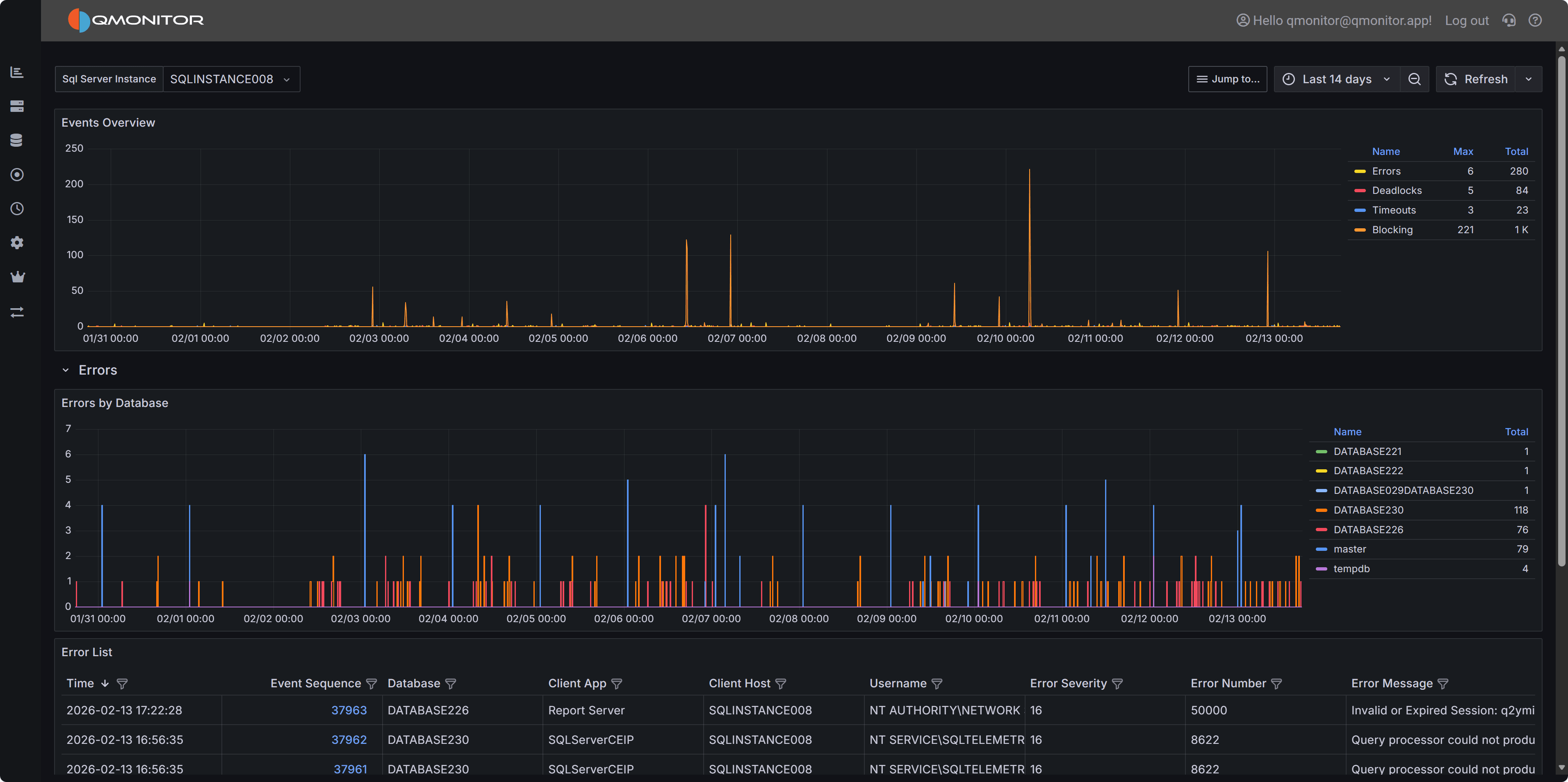
The Events dashboard shows the number of events that occurred on the SQL Server instance during the selected time range.

Events Dashboard SQL Server Events dashboard showing events by type

The top chart breaks events down by type:

  • Errors
  • Deadlocks
  • Blocking
  • Timeouts

Expand a row to view a chart for that event type by database and a list of individual events. Click a row’s hyperlink to open a detailed dashboard for that event type, where you can inspect the event details.


Errors

Details about errors occurring on the instance

Blocking

Blocking Events

Deadlocks

Information on deadlocks

Timeouts

Information on query timeouts